Smart Money has always been the focus of attention in the crypto market. The smart money tracking strategy based on this can indeed provide lucrative returns for ordinary crypto investors. The actual situation in the crypto market is that the proportion of investors using crypto trading indicators, strategies and tools based on smart money is also gradually increasing. Next, veDAO will lead everyone to understand the smart money in the crypto market and how to track them?
1. What is smart money?
Smart money refers to professional investment institutions or individual investors in the crypto market that have outstanding investment research capabilities and information advantages. They have rich trading experience and excellent historical performance, generally have relatively large amounts of capital, mature investment concepts, and a more comprehensive and thorough understanding of the crypto market than ordinary investors. The dynamics of smart money have special significance for ordinary crypto market investors.
2. Why follow the smart money?
The high volatility of crypto assets and the serious information asymmetry in the market, as well as the increasing number of crypto assets and the stronger Matthew effect in the crypto market, make it more difficult for ordinary investors to obtain the market's Alpha, while a very small number of smart money are making a lot of money. This is because smart money can obtain information and resources that ordinary traders cannot easily obtain, which gives them an advantage in the cryptocurrency market. For ordinary crypto investors, tracking smart money in the crypto market can identify market trends earlier and discover more and better investment opportunities in a timely manner, thereby obtaining the same returns as smart money or narrowing the gap with smart money returns.

3. How to track smart money?
In the crypto market, due to the open and transparent nature of blockchain, users can view every transaction conducted on the blockchain. After processing and screening the data, transactions conducted by smart money can be identified both in theory and practice.
To track smart money, you first need to discover and find smart money. This requires investors to use blockchain browsers or third-party tools related to smart money, combined with their own goals and needs, to screen smart money that suits them. Screening smart money is mainly based on its past on-chain interactions, transactions and other on-chain information, and selection is made according to its transaction or interaction type, quantitative historical performance evaluation indicators, capital flow and interactive protocols and other behavioral patterns; secondly, after finding smart money, the next step is to track smart money, and you can choose to completely copy and track. For ordinary crypto market investors, tracking smart money can rely on their transactions or completely copy their investment portfolios, thereby directly benefiting from their insights and skills, thereby achieving twice the result with half the effort in trading and obtaining the alpha of the crypto market more efficiently.
But it should be noted that not all smart money is as smart as it seems. It is usually unwise to blindly copy all their trades without in-depth research, because these traders often enter the market at a lower price, while later traders are under different market conditions. At the same time, some smart money has multiple accounts. The behavior of a single account does not represent the true behavior of smart money. It is currently difficult to determine how many accounts a smart money has. A better approach is to use tracking smart money strategies as an important reference dimension and combine other indicators and analysis to make investment decisions. At present, there are many tool platforms dedicated to tracking smart money in the crypto market. Here, veDAO has selected 5 simple but powerful options for everyone.

3.1、Nansen
As one of the most well-known blockchain analysis platforms for tracking smart money, Nansen provides an easy way to study popular projects, new trends, and important on-chain behaviors. The platform provides a variety of free tools while allowing traders to delve deeper into individual projects, smart contracts, and wallets. Its most relevant feature is called "Smart Money", which, as the name suggests, allows you to track the behavior of a large number of tagged wallets on the chain.
The Nansen Smart Money Tracker provides three main types of information about the on-chain activities of smart money (or addresses):
DEX Trading: Tracking the Trading Behavior of Smart Money in Top DEX Markets
Transfers and Interactions: Track all recent transfers made by smart money and the contractual agreements it interacts with.
Token Holdings: Explore the smart money’s token holdings and their profit rankings
Importantly, Nansen’s Smart Money Tracker allows users to filter smart money addresses, including specific types, such as funds, smart DEX traders, airdrop experts, smart NFT traders, IDO experts, staking experts, etc. This can help users refine their searches, including customized transaction types that users are interested in.
Nansen’s Smart Money Tracker is currently only available to paid subscribers and is relatively expensive, but Nansen does offer a $9, 7-day free trial that can be used to assess its value to users.
3.2 Dune+Debank
Dune Analytics is a user-driven blockchain analytics platform where anyone can create their own dashboards and share them for others to use. The platform offers a large number of community-created dashboards that users can leverage as part of their trading decisions. Through in-depth research, veDAO found two of the best dashboards that can help users identify and track smart money.
A. Token God Mode Dashboard
This was created by a user called defimochi. This tool allows users to find a lot of data on a specific token that the user is interested in, helping users find smart money that may be trading that token.
https://dune.com/defimochi/token-god-mode
By entering a token address, selecting a tracking time range (e.g. the last 30 days) and selecting the relevant blockchain, the dashboard will present a list of the 100 most profitable trades (among other data). Users can then browse this list and manually filter out the MEV bots to find the real smart money traders, those who have made the biggest trading profits.

Next, users can copy and paste their wallet address into DeBank, where you can learn about their current token holdings and their recent transactions. Through this information, users can get some clues about their trading and investment strategies.
https://debank.com/

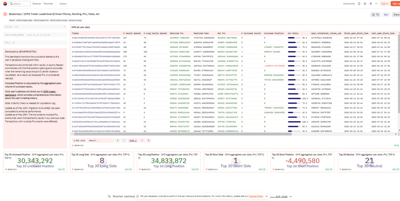
B. GMX Trader Leaderboard Dashboard
This dashboard was created by a user called adamzjw to identify smart money traders by profit or profit-loss ratio. Users can then input their addresses into DeBank or other portfolio tracking tools to further analyze their on-chain behavior.
https://dune.com/adamzjw/gmx-trader-leaderboard

3.3、CryptoRank
CryptoRank can be used to detect new recent funding trends. Although the platform does not provide instant on-chain analysis like the above tools, CryptoRank provides a large amount of data that can be used to discover new market trends and opportunities. The platform provides a variety of tools and trackers to help users gain insight into the market and understand the current investment of funds.

For example, the Crypto Funds and Investors feature can be used to gain insight into the investment strategies of well-known funds and angel investors. This tool allows you to browse the portfolios of a large number of venture capital funds, angel investors, and independent traders to understand their current performance. Users can also see a list of recent projects and recent financing rounds, showing new projects (and established projects) that have recently received funding, as well as detailed information on the entities involved.
This can help users understand where the smart money thinks the market is heading, allowing users to make more informed investment decisions.

For a more general perspective on where the smart money is in crypto, CryptoRank also offers a variety of charts that highlight important data such as monthly funding changes, the most popular investment categories, and the most active funds, among others.

3.4、Arkham
Arkham is a relatively new on-chain analytics platform that allows users to find the most profitable traders. The platform does not automatically provide smart money wallet addresses, requiring users to search for them themselves. The platform provides a wealth of information that users can use to find smart money through some sleuthing. Users can easily find a list of active smart money traders by using its trading filters, and then further filter out the traders who are currently in the leading position.

For example, by filtering the results to only trades within the last hour, with a minimum value of $50,000, and to only trades made by funds, users can see a list of recent large trades made by smart money.
Users can then browse this list to find new or established crypto assets that are popular with smart money traders, or to find particularly active wallets that may need further investigation. After identifying a potential smart money, you can simply click on its tag or wallet address to get a wealth of additional data, including its recent profit/loss chart.

By browsing through several smart money and comparing them based on recent profitability, users are able to find a suitable smart money wallet address that the user is willing to track. From here, users can view their current on-chain holdings, check their portfolio, or scan their recent transactions and analyze their trading strategies.
The official website of the Arkham project is: https://www.arkhamintelligence.com/
3.5、Chainanalysis
Chainalysis helps users track the behavior of smart money by tracking and analyzing transaction activities on the blockchain and provides information about market participants and investment strategies. This can help users make more informed investment decisions and better understand market dynamics.
By using its proprietary analytical tools and technologies, Chainalysis can track and analyze transaction activities on the blockchain, identifying the transaction patterns and behaviors of smart money, as well as the relationship between smart money and specific projects or entities.

Chainalysis' platform helps users understand the investment strategies and behaviors of smart money and their influence in the market. Users can gain insights into market trends and investment opportunities by analyzing the transactions and positions of smart money.

By tracking the flow of smart money, Chainalysis can provide detailed information about market participants, including investors, funds, and traders. This information can help users understand the dynamics of the market and make more informed investment decisions.
The address of the Chainalysis platform is: https://www.chainalysis.com/chainalysis-business-data/
In addition to the above 5 tools, veDAO Research Institute has also compiled several other commonly used tools to help you find smart money more easily.

Follow us
veDAO is a decentralized investment and financing platform led by DAO. It will be committed to discovering the most valuable information in the industry and is keen on exploring the underlying logic and cutting-edge tracks in the field of digital encryption, so that every role in the organization can perform their duties and get rewards.
Website: http://www.vedao.com/
🔴Investment is risky, the project is for reference only, please bear the risk yourself🔴

